|
<< Clic para mostrar Tabla de Contenidos >> Tablero de Metrics |
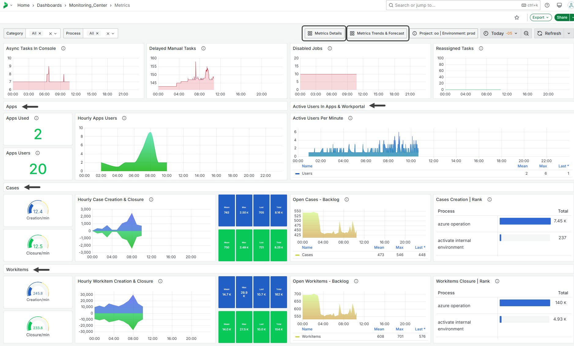
El tablero de Metrics (métricas) utiliza los nombres de procesos y las categorías definidas en Studio como dimensiones, proporcionando un desglose más allá de las cifras totales. Usted puede filtrar la categoría o el proceso para analizar seleccionándolo en los menús desplegables ubicados en la parte superior del panel.
En la cinta superior, usted encontrará dos botones que le llevan a dos ventanas diferentes de detalle de métricas: Detalles y Tendencias y pronósticos (para ver IA – Operaciones por hora vaya a la sección detalle de Métricas de IA). Esto le permite realizar análisis por proceso y categorización de procesos, reconociendo variaciones en el uso y destacando su utilidad para la evaluación del rendimiento.
Preste especial atención a las métricas resaltadas en rojo, ya que indican áreas donde puede ser necesario tomar acción.

Tareas Asíncronas en la Consola - Async Tasks In Console
Este widget muestra el número actual de tareas asíncronas en la consola de tareas asíncronas. La métrica se calcula usando la suma de las tareas asíncronas para un proceso y categoría específicos. Utiliza umbrales codificados por colores para indicar si hay tareas presentes, con verde representando cero tareas y rojo indicando una o más tareas. Esto proporciona una visión rápida de las operaciones asíncronas pendientes que podrían requerir atención e intervención humana.
Tareas Manuales Retrasadas - Delayed Manual Tasks
Este widget muestra el número de tareas manuales retrasadas. La métrica se determina sumando los ítems de trabajo manual retrasados para un proceso y categoría especificados. Utiliza umbrales codificados por colores para señalar la urgencia de las tareas, con verde indicando menos de 50 tareas retrasadas y rojo destacando 50 o más tareas retrasadas. Esto proporciona una señal visual para la gestión del volumen de trabajo y ayuda a identificar cuellos de botella en el procesamiento manual.
Trabajos Deshabilitados - Disabled Jobs
Este widget muestra el número total de jobs que han sido deshabilitados. Esto proporciona información sobre interrupciones en el flujo de trabajo y ayuda a identificar áreas donde la ejecución del job ha sido detenida, requiriendo interacción humana para avanzar.
Tareas Reasignadas - Reassigned Tasks
Este widget muestra el número total de tareas que han sido reasignadas dentro del periodo de tiempo especificado. La métrica ofrece información sobre la gestión de tareas y los ajustes en el flujo de trabajo, destacando las áreas donde se está produciendo la reasignación de tareas.

Uso de Apps - Apps Used
Este widget muestra el conteo de Apps distintas utilizadas dentro de un marco temporal específico. Calcula la métrica filtrando registros para identificar aplicaciones únicas accesadas. El resultado proporciona una visión sobre el compromiso y utilización de las aplicaciones.
Usuarios de Apps - Apps Users
Este widget muestra el número de usuarios distintos que interactúan con las aplicaciones durante un período dado. La métrica se deriva filtrando datos para contar perfiles únicos de usuarios que acceden a las aplicaciones, ofreciendo una vista general del compromiso y nivel de actividad del usuario.
Usuarios por Hora en Apps - Hourly Apps Users
Este widget representa la cantidad de usuarios que acceden a las aplicaciones por hora. Esta métrica ayuda a entender los patrones de interacción del usuario a lo largo del día, permitiendo analizar los momentos pico en el uso.

Usuarios Activos por Minuto - Active Users Per Minute
Este widget rastrea el número de usuarios activos únicos que acceden a las aplicaciones: Portal de Trabajo o Apps. Esta métrica es valiosa para analizar el compromiso del usuario en tiempo real, ayudando a identificar tendencias de uso y posibles problemas de rendimiento a un nivel detallado. Cada línea del gráfico se registra cada 5 minutos, mostrando con el tiempo la cantidad de usuarios únicos utilizando el Portal de Trabajo. Cuando los usuarios finales inician sesión, su interacción se cuenta.

Creación/min - Creation/min
Este widget mide el número promedio de creaciones de casos o workitems por minuto. Calcula esta métrica tomando el conteo total de creaciones y dividiéndolo entre 60, representando el promedio durante un intervalo horario.
Cierre/min - Closure/min
Este widget muestra el número promedio de cierres de casos o workitems por minuto. Calcula esta métrica dividiendo el conteo total de cierres entre 60, reflejando un promedio por hora.
Creación y Cierre Horario de Casos - Hourly Case Creation & Closure
Este widget rastrea la cantidad de casos o workitems creados y cerrados en una base horaria. Los datos se agregan usando la suma de casos/workitems durante la ventana temporal especificada. La métrica para creación se muestra con un color azul fijo, mientras que los cierres aparecen en verde. Ambas métricas se presentan como series temporales, permitiendo a los usuarios observar tendencias en las actividades relacionadas con los casos a lo largo del tiempo.
Casos Abiertos / Workitems - Pendientes - Open Cases / Workitems - Backlog
Este widget muestra la cantidad de casos abiertos cada 15 minutos. Ofrece información sobre el volumen pendiente que requiere resolución o acción, ayudando a monitorizar efectivamente la carga laboral y las tendencias del backlog.
Promedio - Mean: El número promedio por hora dentro del rango temporal seleccionado.
Máximo - Max: El valor máximo observado para creación o cierre dentro del rango temporal seleccionado, por hora.
Último - Last: La última medición tomada que representa la hora más reciente registrada.
Total: El número total abierto o cerrado dentro del rango temporal seleccionado.
Creación | Ranking - Cases Creation | Rank
Este widget presenta una tabla clasificada basada en la cantidad creada dentro intervalos cada 15 minutos. Los datos son agregados sumando aquellos creados para cada proceso específico, permitiendo comparar actividad entre diferentes procesos. Este gráfico proporciona una visión sobre su uso a lo largo del tiempo: algunos podrían ser ampliamente utilizados mientras otros apenas lanzados ocasionalmente.

Last Updated 11/19/2025 12:32:01 PM